Start OpenJTS¶
Start the Stack¶
To start OpenJTS, deploy the stack using Docker Compose.
Verify Containers¶
You can verify that all containers are running with:
Note: Telegraf containers are started only if at least one router is assigned to the corresponding instance.
JTS Logs¶
JTS logs are written to:
Stop the Stack¶
To stop and remove the running containers:
Managing the Stack via JTSO¶
Once the stack is running, access the JTSO portal:
The main page provides:
- Stack status overview
- InfluxDB database full cleanup via the Clear DB button
- Change the InfluxDB database retention policy value via the Change Retention button
- Direct access to Chronograf (InfluxDB & Kapacitor management)
- Direct access to Grafana via the Open button

A dark theme is available (top-right corner):

Telegraf Containers Overview¶
Each Telegraf container displays two indicators:
- Left number → Number of routers assigned to the container
- Right "D" button → Enables Debug mode
When Debug is enabled, the container restarts automatically in debug mode.
The button turns red when active.
⚠️ Debug mode generates large log files. Use it only for troubleshooting.

Change Settings¶
Go to:
Change Credentials¶

Here you must configure:
- NETCONF username/password
- gNMI username/password
Note: Default credential for both protocols is lab/lab123
⚠️ These credentials must be identical across all routers
Enabling/Disabling gNMI TLS¶

You can also configure:
- Enable/Disable TLS for gNMI (global setting)
- Skip certificate verification (enabled by default)
- Client-side TLS authentication (disabled by default)
⚠️ TLS configuration is global: either all routers use TLS or none
Note: By default the tool uses clear-text mode for gNMI
Tunning Telegraf Parameters¶

You could tune some global telegraf paramaters. Changes will affect all the Telegraf instances. You could tune these parameters:
metric_batch_size(default:5000)
Definition:
Maximum number of metrics sent to an output plugin in a single write operation.
Implications: Larger value → fewer write calls, better throughput efficiency. Smaller value → more frequent writes, lower per-flush memory usage.
metric_buffer_limit(default:100000)
Definition:
Maximum number of metrics that can be queued in memory waiting to be written.
Behavior: If outputs are slow or unreachable, metrics accumulate in memory. When the limit is reached, new incoming metrics are dropped.
Recommendation:
Should be at least 2 × metric_batch_size.
flush_interval(default:5s)
Definition:
Time interval between flush attempts to output plugins.
Behavior: Every flush_interval, up to metric_batch_size metrics are sent. Lower value → lower latency. Higher value → better batching efficiency.
flush_jitter(default:0s)
Definition:
Random delay added to the flush_interval before each flush.
Purpose: Prevents synchronized flush spikes when multiple Telegraf instances run simultaneously. Useful in large distributed deployments.
Example behavior: - flush_interval = 10s - flush_jitter = 5s
Actual flush occurs randomly between 10s and 15s.
Enable Kafka export¶
You could use Kafka export in parallel of the data injestion into InfluxDB.
*Note: Kafka is not part of the stack
Make sure the OpenJTS VM will be able to connect to Kafka bus, otherwise the telegraf instances should continoustly reboot.

External Kafka export applies to all profiles including On-demand profile. As of now, several Kafka Brokers may be configured, but only one Topic is allowed today. You could configure:
- Kafka Brokers: a list of tuple (address:port) seperated with a comma
- Kafka Topic: the topic on which to produce
- Kafka Version: the version of the Kafka bus
- Kafka Format: the encoding format - today only json or influx format are supported
- Kafka Compression: the supported codec are: none, gzip, snappy, lz4 and zstd
- Kafka Max Message Size: Value in bytes - default value is 1MB
Configure Inventory¶
Go to:
For each router, configure:
- A unique short name (internal reference)
- IP address or hostname
JTSO will automatically establish a NETCONF session to retrieve device facts (model, version, etc.).

You can also import a CSV file. The required format is shown by clicking the Info button or as below:
Alternatively, to refresh a router's facts, click the refresh icon next to the desired router. You may also remove a router by clicking on the delete icon.
Profiles Management¶
Go to:
This section provides:
- Sensors and counters used per profile
- Telegraf configuration details per-platform/version
- Included Grafana dashboards
- Modification of the streaming interval rates.

You can click on the Config button of a given Platform/Version to inspect the JSON definition used by JTSO.
This JSON file will be dynamically rendered into a Telegraf TOML configuration file (See. Profiles Association section)

By clicking the Sensors button, you can view:
- The sensors used by the profile
- The sensor origin: native or openconfig
- The default or modified interval rate
- Sensor aliases, if any
- A list of leaves (counters) collected and stored in the database

You can change the default interval rate for each sensor (minimum 2 seconds) by clicking the Modify Interval(s) button.

⚠️ This change applies profile-wide, affecting all platforms and versions.
You can revert to the default interval by clicking the Reset to Default button.
Profiles Associations¶
Go to:
From this page, you can assign or remove profiles for each router.
Any modification automatically triggers a stack reconfiguration.

You can also import a CSV file. The required format is displayed by clicking the Info button or as shown below:
Once profiles are assigned, they are combined to generate a Telegraf configuration.
To view the full aggregated Telegraf TOML configuration, click the green file icon:

Browse a Sensor Path¶
Go to:
Steps:
- Select a router
- Enter a sensor path
- Click Analyze
The Merge option replaces numeric keys with X for easier analysis.
Uncheck Merge for full XPath expansion.

Analysis takes approximately one minute. Number of extracted XPaths are displayed in real time:

You can then export the full XPath list by clicking on the export button.

Results are displayed in tree view format:
- Expand/Collapse tree
- Search within tree (matches highlighted in yellow)

Create On-Demand Graph¶
This feature is designed for troubleshooting purposes when existing profiles are not sufficient.
At the time of writing, the On-Demand Graph supports only one custom profile at a time.
It also provides a simple way to share custom profiles created by end users with the OpenJTS maintainer. This helps speed up the integration of new profiles by supplying a JSON configuration file (see below).
The main On-Demand Graph UI is shown below:

Adding Sensors¶
There are two ways to add sensors:
- Manual (more complex)
- Assisted (recommended when state data is available on devices)
For both approaches, you must first enter a sensor path in the corresponding input field:

Manual Configuration¶
Manual configuration is available using the + Field and + Alias buttons.
Clicking on + Field opens the following dialog:

You can enter either: - A full field path, or - A relative path from the previously entered sensor path
To use a relative path, prefix it with ./.
You can apply two optional pre-processing operations on a field:
- Convert to float before ingesting into the database (useful if the original value is a string)
- Compute rate before ingestion (highly recommended for incremental counters such as
in-bytes,in-packets, etc.)
You may also associate a list (sperated with comma) of tags (full XPath keys is required) with the field.
Aliases can be added using the + Alias button. This is useful when legacy paths are redirected to other paths (often OpenConfig paths). Telegraf must be aware of these aliases to subscribe correctly.

Once configured manually, you should see the selected fields, tags, and aliases:

Assisted Configuration (Recommended)¶
The assisted method is recommended when routers expose the desired state data and are reachable by OpenJTS.
After entering a sensor path, click on Analyze path instead. This opens a new window where you can:
- Select a router with available state data
- Click Launch a gNMI collect

Wait approximately one minute while OpenJTS collects the initial state data. Once completed, a list of available fields (leaves), tags, and aliases is displayed:

Tags are automatically inherited and do not require selection.
In most cases, aliases with the same prefix as the original sensor path do not need to be selected. If unsure, you may include them.
For each available field, select: - The fields to monitor - Whether to compute a rate (recommended for incremental counters) - Whether to convert the value to float
Once your selection is complete, click Monitor. The selected fields, tags, and aliases will appear, similar to the manual method:

Finalizing the Sensor Path¶
Set the collection interval (in seconds), then click Add Path.
The configured path will appear in the lower table:

You can repeat the process to add additional paths.
Profile Management¶
Save your profile once it is ready (you can save at any time).
An unsaved profile is indicated by a red floppy disk icon:

If the profile has never been saved, it will retain the default name no-name.
From left to right, the available profile actions are:
- Load: Load an existing on-demand profile from the OpenJTS server
- Save: Save the current on-demand profile to the OpenJTS server
- Save As: Save a copy of the on-demand profile under a new name
- Export: Export the on-demand profile as a JSON file to the local machine
Export is useful for sharing troubleshooting details or requesting the creation of a native OpenJTS profile via a GitHub issue.
Once saved, the red floppy disk icon disappears:

Device Selection and Data Collection¶
Select the devices to which the on-demand profile should apply, then click Update Devices:

Three controls are available for managing data collection:

- Start / Stop: Start or stop data collection
- Clear On-Demand DB: Remove only data collected by on-demand profiles
- Reset All: Reset the On-Demand Graph tool to a blank state
When data collection is running, a blinking red circle indicates active collection:

You may leave this page; data collection continues in the background.
On the main page, the On-Demand Telegraf instance appears UP, showing the number of active routers (2 in this example):

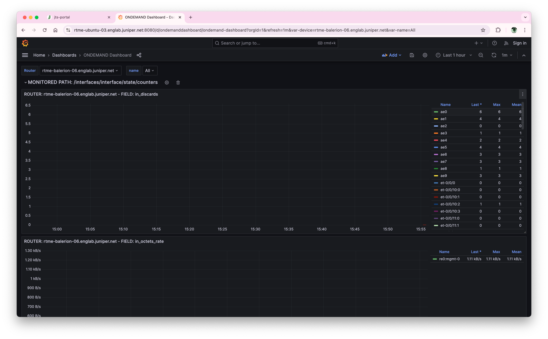
Grafana Dashboard¶
A dedicated Grafana dashboard is automatically created:

- One row is created per sensor path
- One panel is created per field
- All tags are converted into Grafana variables at the top of the dashboard

Monitor Stack Performance¶
Go to:
Monitor:
- CPU usage
- Memory consumption
- Container status

You can also view container logs directly:

Manage InfluxDB¶
Go to:
This opens the Chronograf interface for managing InfluxDB measurements.

Manage Kapacitor¶
Go to:
This opens the Chronograf interface for managing Kapacitor Tick scripts.

You can view or edit a specific script:

Access Grafana Dashboards¶
Go to:
This provides direct access to the Grafana portal.

Enjoy 🙂