Native Profiles information¶
Each profile consists of a set of files packaged into a .tgz archive.
These archives are stored in the compose/jtso/profile directory.
This directory is continuously monitored by JTSO component. When a new version of a profile is added or updated, it automatically triggers a stack reconfiguration.
Router Health Profile¶
Router health KPIs include CPU, memory, errors, drops, and more.
Dashboard Screenshots¶
Router Health Details¶

- (1) Select router
- (2) Current real-time error status – monitored by the ALARMING Telegraf plugin
- (3) Current chassis alarms
- (4) Current RE master/backup CPU and memory usage
- (5) Current CPU and memory usage for all MPCs/FPCs
- (6) On-change based syslog events

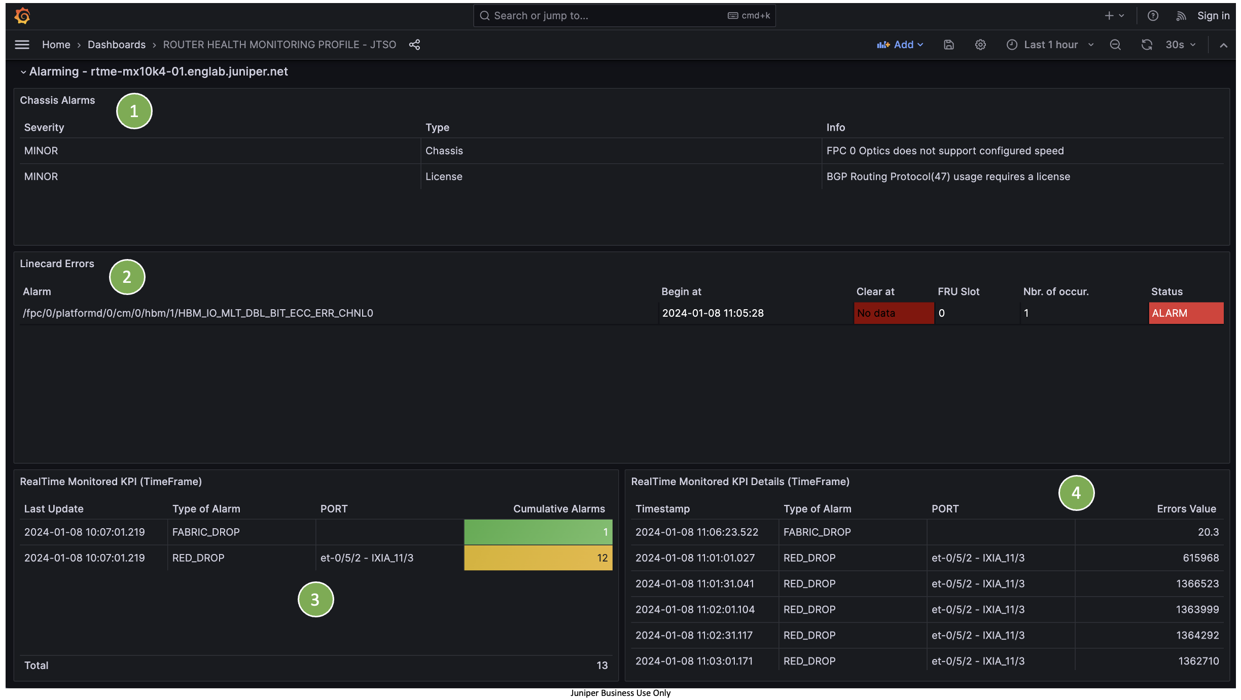
- (1) Details of current chassis alarms
- (2) All past and active MPC/FPC CMERROR events
- (3) Current router alarms – monitored by the ALARMING Telegraf plugin
- (4) Detailed view of current router alarms

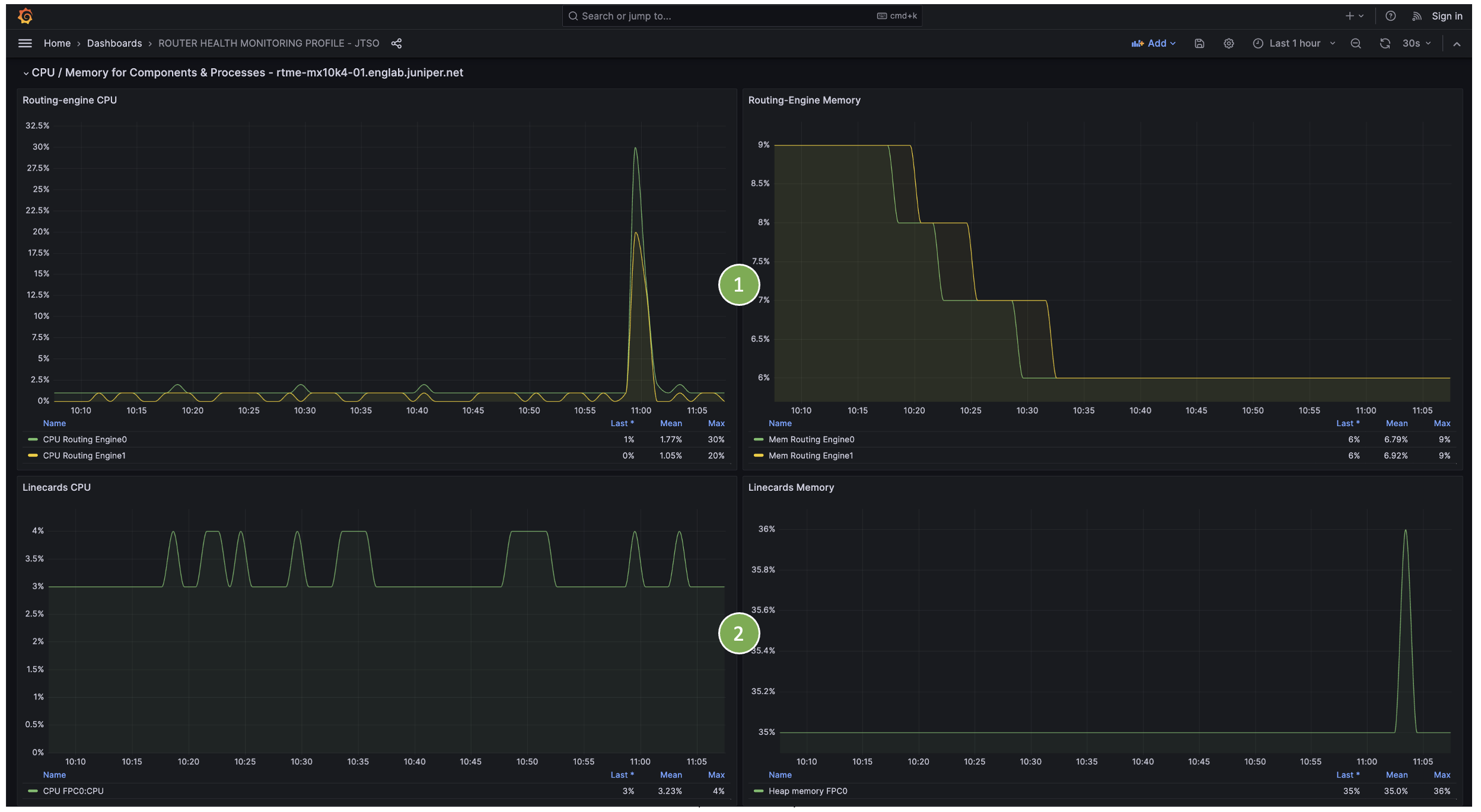
- (1) CPU and memory usage history for master and backup REs
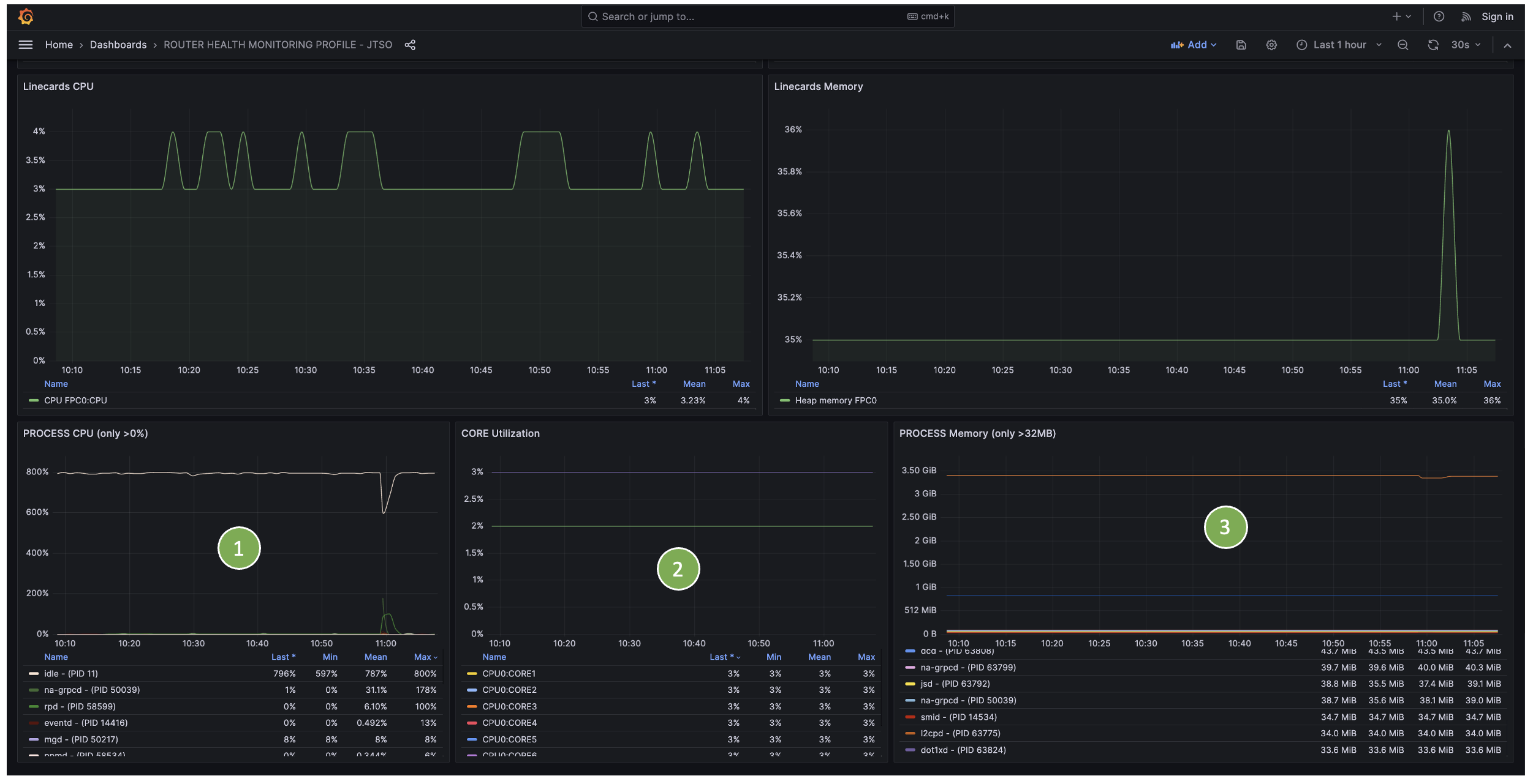
- (2) CPU and memory usage history for all MPCs/FPCs

- (1) CPU consumption history of all RE master processes
- (2) CPU usage history per RE master core
- (3) Memory consumption history of all RE master processes

- (1) Fabric drops history per FPC/MPC
- (2) Input fabric rate (pps) history per FPC/MPC
- (3) Output fabric rate (pps) history per FPC/MPC
NPU Statistics¶

- (1) Select hardware component (depends on line card type)
- (2) Select hardware property(ies)

- (1) Router information
- (2) Current chassis alarms
- (3) Hardware KPI trends over time
- (4) Current hardware KPI values
BGP Profile¶
BGP KPIs include peer-groups, address families, and per-peer statistics.
Dashboard Screenshots¶

- (1) Filters by router, routing instance, peer-group, family, and neighbor
- (2) Number of active paths per peer-group
- (3) Received, installed, and sent prefixes per peer-group
- (4) Number of active paths per family
- (5) On-change BGP events

- (1) Per-neighbor detailed information
- (2) Peer name, peer AS, session state, input/output queues
- (3) Prefix-limit per family (if configured)
- (4) Historical view of received, installed, rejected, and sent routes
- (5) Per-family route details
Traffic / CoS Profile¶
Traffic KPIs include per-queue statistics, per-port statistics, queue depth, and drops per queue or port.
Dashboard Screenshots¶
Physical Interfaces Traffic¶

- (1) Filter by router and physical interface
- (2) Real-time traffic alarms (RED, TAIL, CRC drops) – monitored by the ALARMING Telegraf plugin
- (3) Overall traffic distribution per queue
- (4) Details of real-time traffic alarms

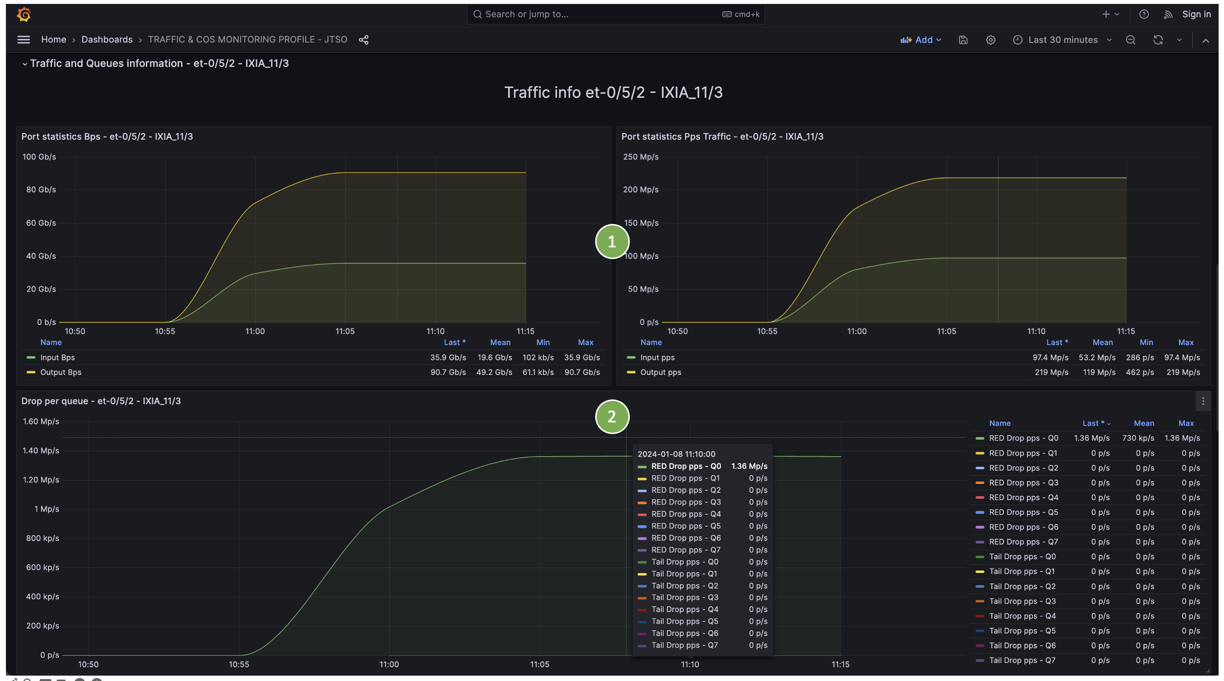
- (1) Per-port statistics (in/out bps and pps)
- (2) Per-port queue drops (RED and TAIL) over time

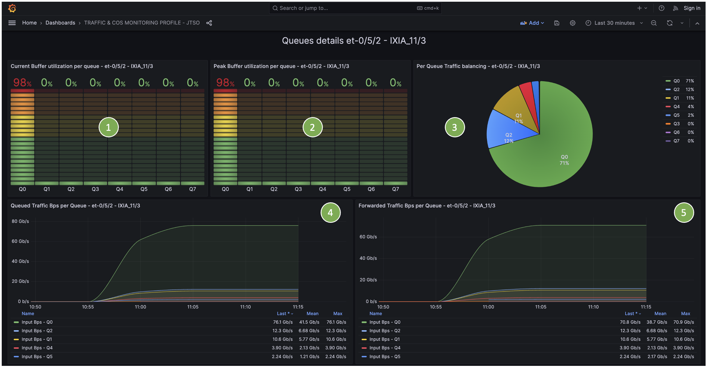
- (1) Real-time queue depth utilization (current)
- (2) Real-time queue depth utilization (peak)
- (3) Traffic distribution per queue
- (4) Queued traffic per queue (bps)
- (5) Forwarded traffic per queue (bps)

- (1) Queued traffic per queue (bps)
- (2) Forwarded traffic per queue (bps)
- (3) Queued traffic per queue (pps)
- (4) Forwarded traffic per queue (pps)
Logical Interfaces Traffic¶

- (1) Select physical interface and unit(s)
- (2) Port statistics
- (3) Input traffic load sharing per unit
- (4) Output traffic load sharing per unit

- (1) Per-unit traffic in bps and pps
VoQ System (PTX Only)¶
Requires specific device configuration.

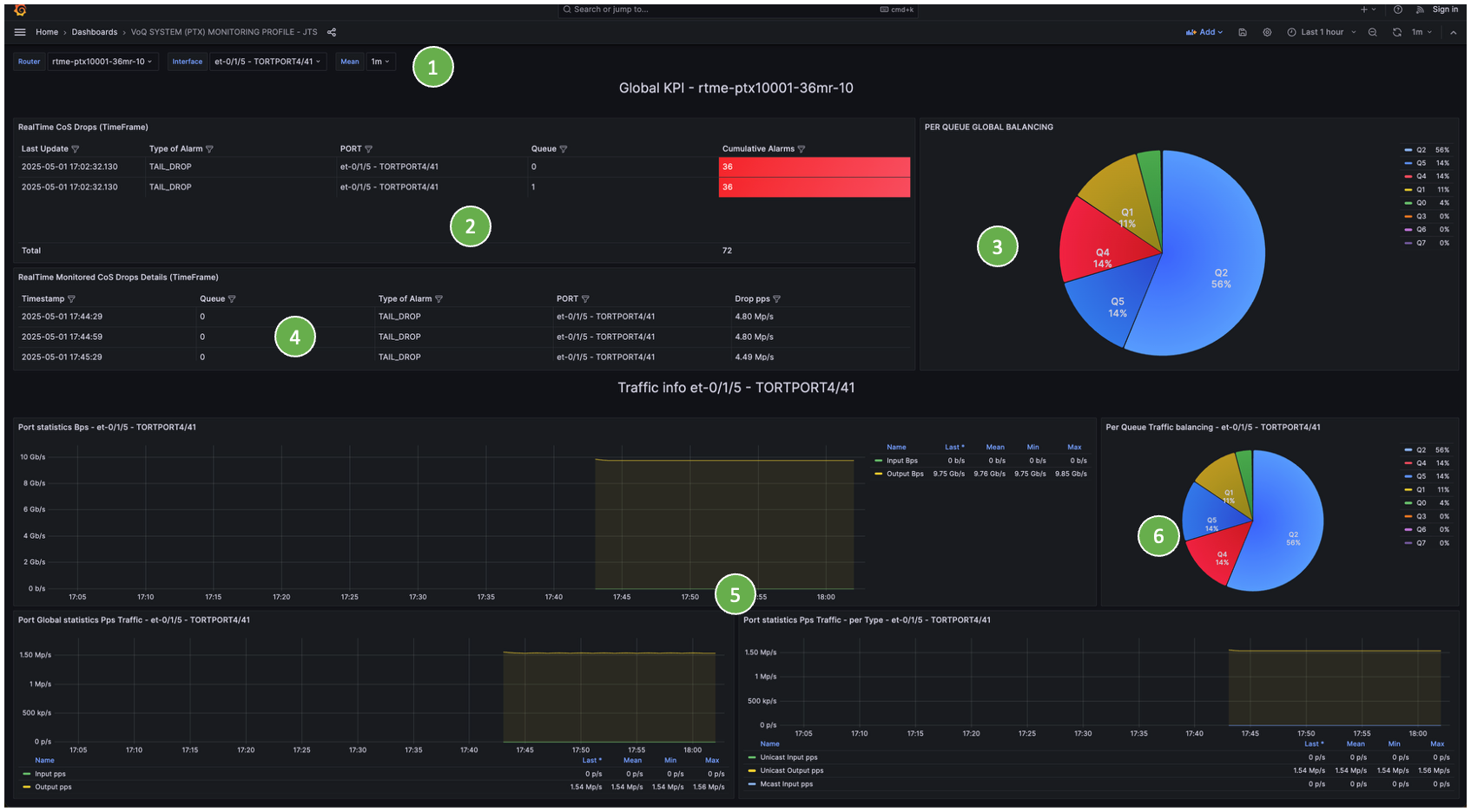
- (1) Filter by router and physical interface
- (2) Real-time traffic alarms
- (3) Traffic distribution per queue
- (4) Alarm details
- (5) Per-port traffic statistics and traffic types
- (6) Per-queue traffic distribution per port

- (1) Forwarded traffic per egress queue (bps and pps)
- (2) Egress queue drops

- (1) Real-time VoQ depth (current, average, peak)
- (2) VoQ depth history
Optic Profile¶
Optic KPIs include optic levels, physical errors, and per-optic details.
Dashboard Screenshots¶

- (1) Filter by router and physical port
- (2) Real-time CRC/BLOCK error alarms
- (3) CRC/BLOCK error history
- (4) Per-lane TX, RX, and BIAS values

- (1) Per-port optic alarms

- (1) Inventory information
- (2) Per-lane RX values
- (3) Per-lane TX values
- (4) RX/TX history with warning thresholds
- (5) BIAS and temperature history
- (6) CRC and BLOCK error history
- (7) Input frame size distribution history

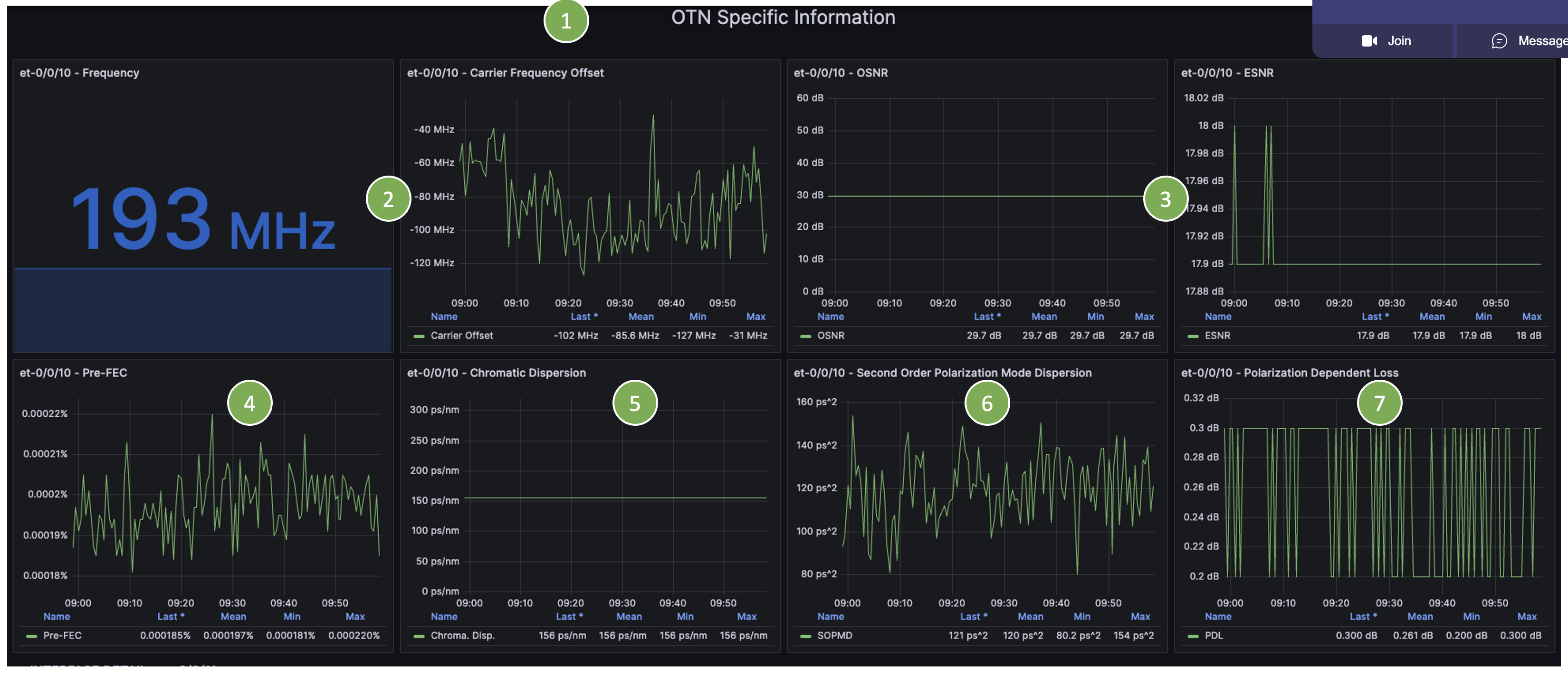
- (1) OTN-specific information
- (2) Frequency and carrier frequency offset
- (3) OSNR and ESNR history
- (4) Pre-FEC engine history
- (5) Chromatic dispersion history
- (6) SOPDM history
- (7) PDL history
Power Profile¶
Power KPIs include per-component consumption, total power usage, temperature, fan state, and efficiency metrics.
Dashboard Screenshots¶
Per-Router Power Consumption¶

- (1) Chassis information
- (2) Configured ambient temperature
- (3) Overall chassis power metrics
- (4) Per-zone power metrics (multi-zone chassis)

- (1) Total input traffic (bps)
- (2) Total input traffic (pps)
- (3) Watts per Gbps ratio

- (1) Total chassis power history
- (2) Per-component power history

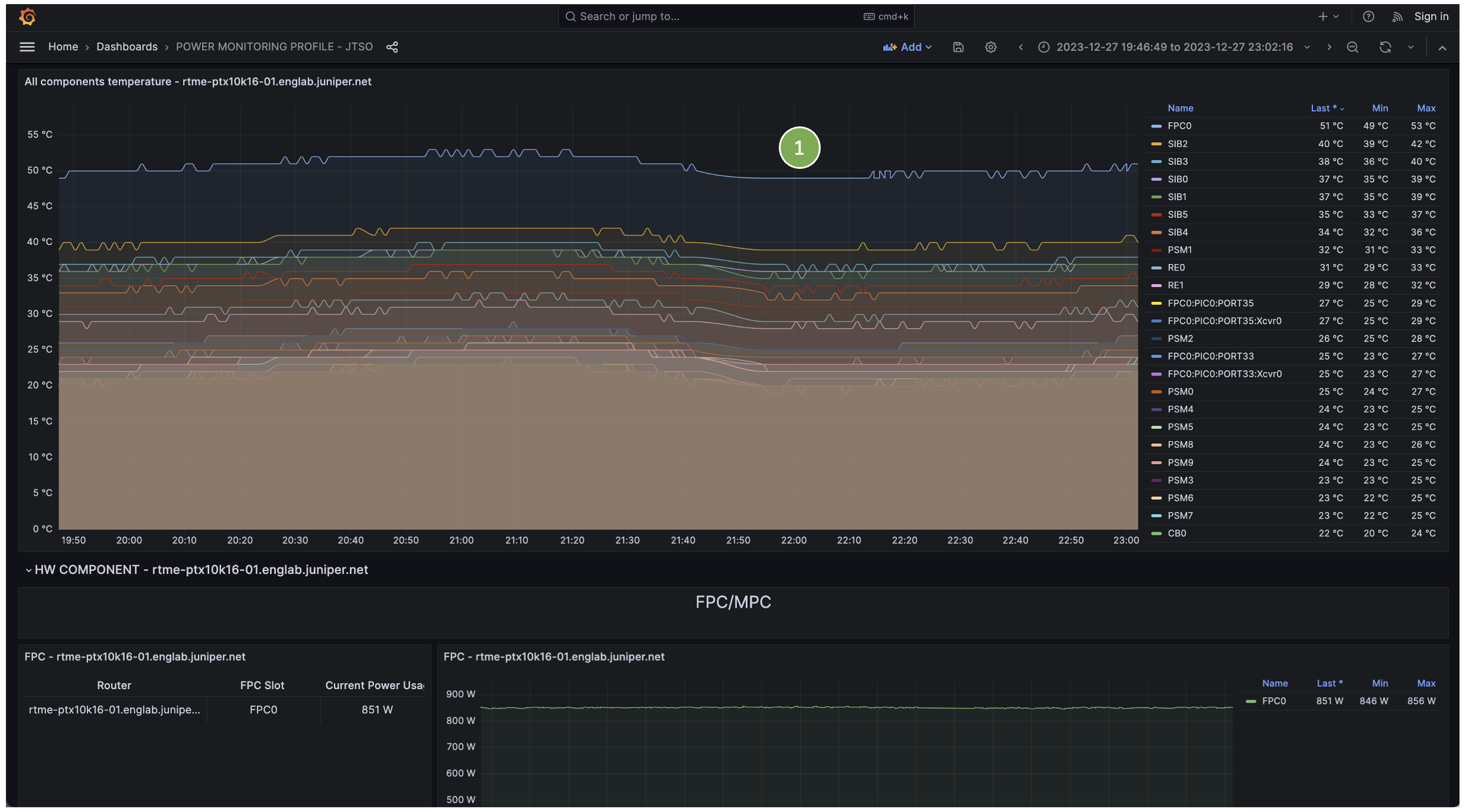
- (1) Per-component temperature history

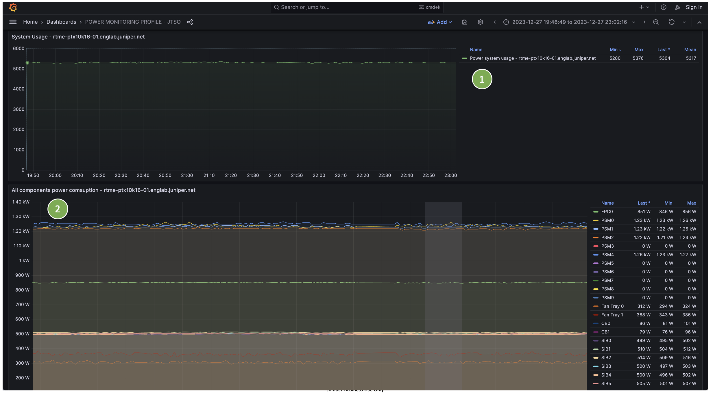
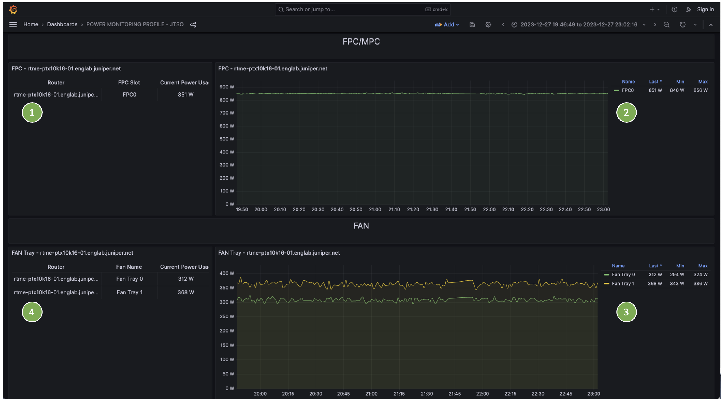
- (1) Current MPC/FPC power consumption
- (2) MPC/FPC power history
- (3) Current fan power consumption
- (4) Fan power history

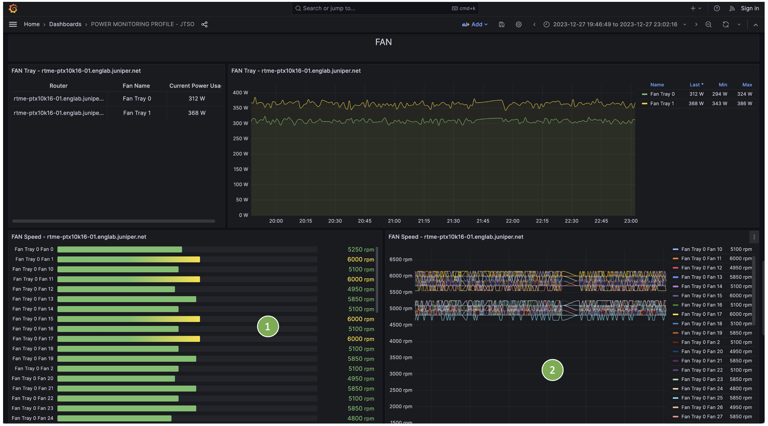
- (1) Current fan speed
- (2) Fan speed history

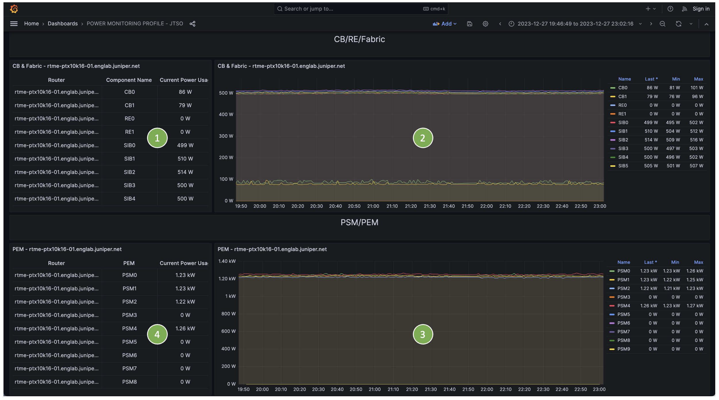
- (1) CB/Fabric/RE power consumption
- (2) CB/Fabric/RE power history
- (3) PEM/PSM power consumption
- (4) PEM/PSM power history
Power Aggregation Dashboard¶

- (1) Total power consumption
- (2) Power consumption per model
- (3) Total power consumption history
- (4) Power consumption history per chassis model
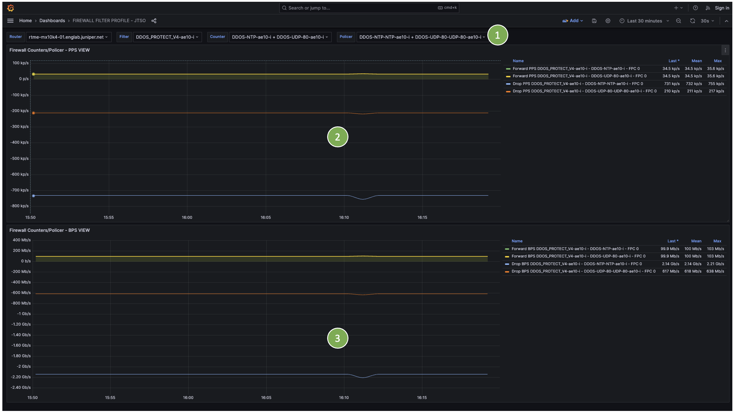
Firewall Profile¶
Firewall KPIs include per-term counters and policer drop counters.
Dashboard Screenshots¶

- (1) Filter by router, filter, counter, and policer history
- (2) PPS view (counters shown as positive, policer drops as negative)
- (3) BPS view (counters shown as positive, policer drops as negative)
DDOS Profile¶
DDOS KPIs include per-MPC protection statistics.
Currently supported on MX and PTX platforms only.
Dashboard Screenshots¶

- (1) Filter by router, protocol, and sub-protocol
- (2) Global dashboard showing routers under DDOS policer violation (last 15 minutes)
- (3) Per-protocol details for the selected router
- (4) Aggregated protocol statistics (received, dropped, punted to RE)
- (5) Received PPS history per line card
- (6) Dropped PPS history per line card
- (7) Punted PPS history per line card
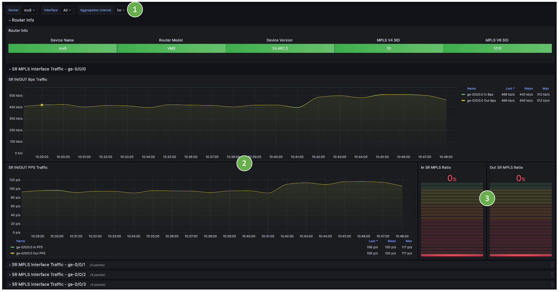
SR MPLS Profile¶
SR MPLS KPIs include traffic per interface, per SID, ingress, and egress.
Requires specific device configuration.
Dashboard Screenshots¶
Per-Interface SR MPLS Statistics¶

- (1) Filter by router and physical interface
- (2) SR MPLS traffic in/out (bps and pps)
- (3) Percentage of SR MPLS traffic relative to total interface traffic
Per-Label (SID) SR MPLS Statistics¶

- (1) Filter by router and MPLS label (derived from SID)
- (2) Traffic load per SID (label)
- (3) Traffic in bps and pps per SID (label)
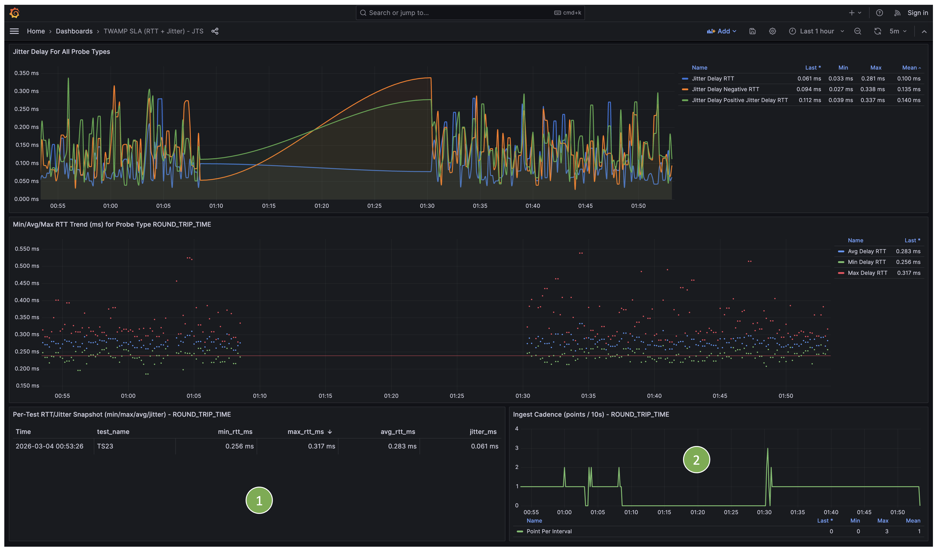
TWAMP Profile¶
TWAMP profile includes TWAMP Lite statistics.
Dashboard Screenshots¶
Global and¶

- (1) Filter by router and Test Owner, Test Name, Result Scope (Only Last Test supported today) and Probe Type.
- (2) Overall current KPIs
- (3) RTT for All Probe Types
- (4) Min, Max, Avg. RTT trend for a specific Probe Type

- (1) Per Test RTT/Jitter Snapshot for a given Probe Type
- (2) Injest cadence for a given Probe Type